Resolution settings for Decentraland Web are configured in two ways:
Individually, both have the same visual effect: lowering the resolution of the final rendered image.
The problem of this ADR is that "Base resolution" options are not standard and have nothing to do with the actual effect they are producing:
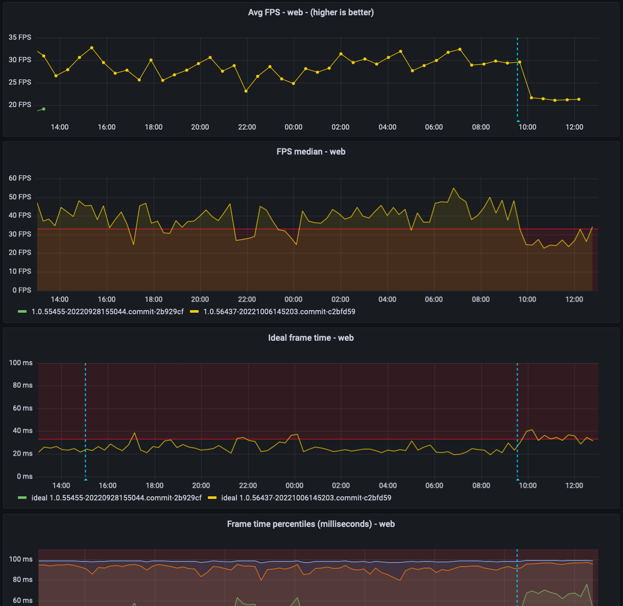
The following graph contains the percentiles of the frame rates of all web sessions. The cyan line marks a testing moment in which all sessions got a "unlimited" rendering resolition, matching their systems DPI. Prior to that line, all sessions were using a Low DPI setting. In which one canvas pixel represents one pixel of the screen.

The following graph shows the average of all FPS for the same conditions

The proposal is to replace the Base resolution by Pixel density and the options Normal and Match display (for high DPI when applicable)
Force low DPI (1) for Web, enabling only high DPI rendering on the native app. Keeping Rendering scale as the only configurable setting.
Alternative 1